炒股的人只有一个结局-配资开户流程是什么样的-【东方资本】,杠杆可以干什么,下周一有望暴涨的股AI,华为炒股有那些公司名称

全國服務熱線
首頁 > 解決方案 > 解決方案列表 > 智慧水務 > 戶表集抄管理系統
戶表集抄管理系統

實現大用戶用水、居民用水、工業用水、商業用水等場景的水表統一管理,對智能水表、遠傳水表、機械水表等表具廠家的類型、時間、用水量等數據進行多維度分析。


系統特點

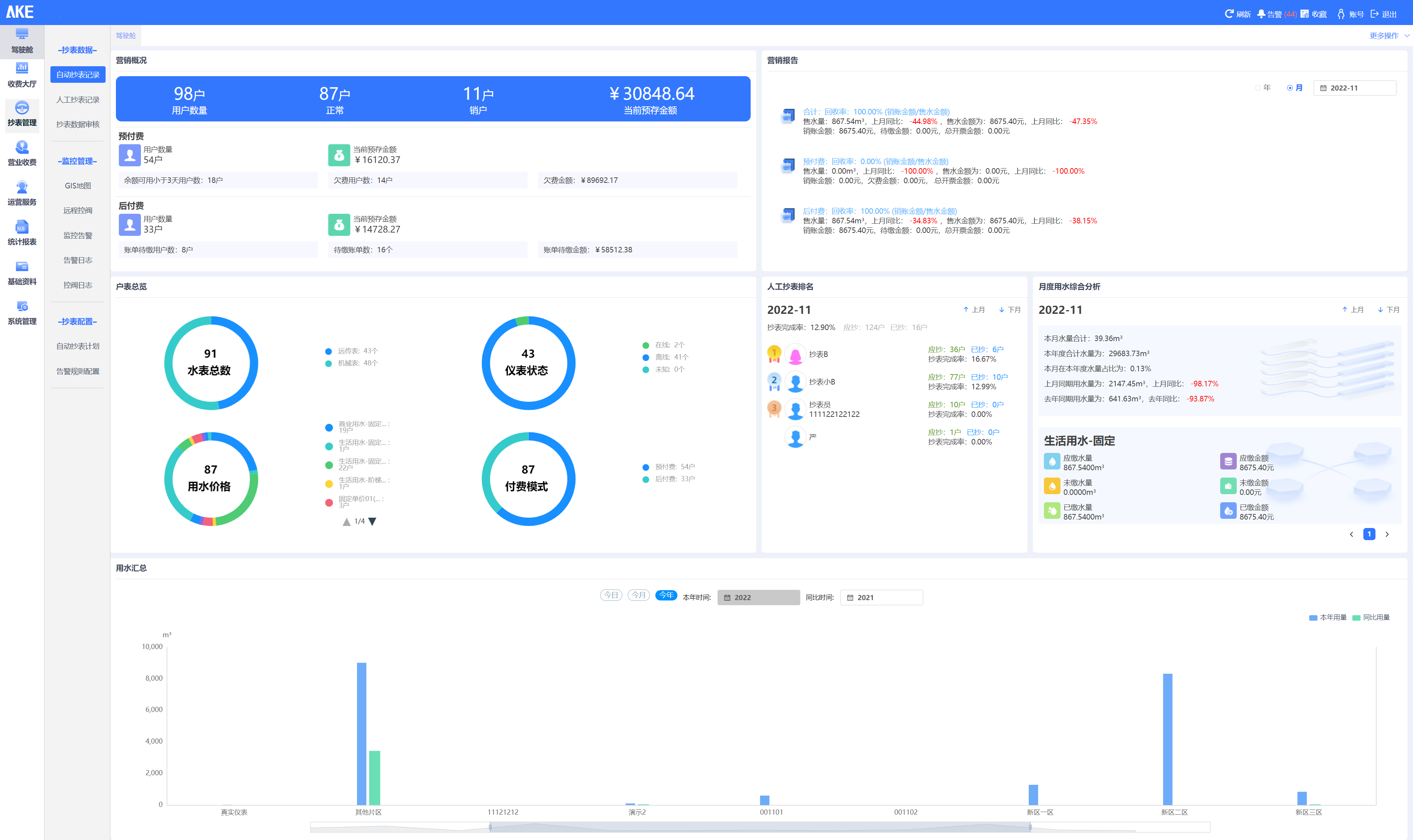
  1. 系統總覽:艾科戶表集抄管理實現對不同廠家的遠傳水表進行不同維度的統計,包括不同廠家不同型號水表的數量、在線情況、水表告警情況等;

  2. 基礎管理:系統提供對供水區域管理、客戶信息管理、集中器管理、采集器管理、水表管理、告警規則管理等基礎資料管理功能;

  3. 抄表采集:對平臺內水表的數據通過GIS地圖、實時列表、單點重點分析等不同維度、不同形式進行展示分析;

  4. 運行指標:系統實現對水表、流量計數據的相關查詢,實現異常分析、同環比等分析;

  5. 報表統計:實現水表、流量計的各種水量數據的查詢并生成報表,如日用量明細報表、月用量明細報表、年報表、以及每天的時段報表等,同時實現圖表形式的展示,統計分析報表內出現的最大值、最小值以及平均值等信息。

系統解決方案
經典案例